Internal audit software

The ideal solution for all public and private players

Innovative internal auditing software that can be customized to take account of your context, and that you can develop autonomously.

Customize the organization and progress of your audit assignment. Choose simplicity and flexibility, and benefit from all the advantages of a digital, collaborative and secure tool, guaranteeing an optimal user experience.

illustration d'une procédure d'audit interne

4 key benefits that set us apart!

Advantage #1

Identify and plan your internal audit assignments

Create, plan and organize your internal audit assignments, documenting all relevant aspects of each audit.

Provide detailed descriptions of the objectives, scope and criteria for each assignment, to facilitate their completion and follow-up.

Make the link with elements of your managed or unmanaged risk mapping via our dedicated module.

Advantage #1
Advantage #2

Manage your recommendations and track corrective actions

Develop and implement specific recommendations and action plans for your audit findings.

Monitor the progress of corrective actions.

Interact with managers via the application's integrated chat function, and make sure they are effectively implemented.

Advantage #2
Advantage #3

Carry out and document your audit assignments

Conduct your internal audits following clearly defined and documented steps.

Define the list of documents to be collected from auditees, carry out a pre-analysis/risk assessment, then during the testing phase use checklists, questionnaires and templates to guarantee the consistency and quality of your audits.

Document your observations, conclusions and recommendations in a structured way in standardized, customizable reports.

Advantage #3
Advantage #4

Pilotez votre dispositif d'audit interne

Ensure regular communication with all stakeholders thanks to indicators and reports covering all stages of your audit assignments (and adapted to different types of profile: auditee, COMEX, contributor, audit manager, auditor, etc.).

Anticipate, assess and manage the risks and control points identified during your audits to strengthen your organization's governance.

Advantage #4
Interface logiciel d'audit interne - Workflow

Personnalisation des champs

Le paramétrage du logiciel permet l’ajout, la suppression ou le renommage des champs décrivant un audit ou une recommandation, avec la possibilité de définir les champs obligatoires et d’établir des liens avec des référentiels tels que les processus, procédures, contrôles et risques, tout en automatisant les demandes de réunions, d’entretiens et de documentations spécifiques selon les règles que vous avez définis.

More than 200,000 users have adopted our solutions : why not you?

Why is internal auditing crucial to your organization?

By providing an independent assessment of processes and controls, internal auditing plays an essential role, whatever the size, activities or sector in which a company, community or public authority operates. By examining processes and operating procedures, internal auditing fosters a culture of continuous improvement.

By shedding light on the organization’s performance and risks, internal audit activities help to build confidence among the various stakeholders, as well as contributing to the organization’s sustainability, image and reputation.

Choosing collaborative internal auditing software that adapts to your specific context enables you to automate and facilitate the auditing of processes and activities involving numerous contributors. You’ll always have an up-to-date view of all your internal audit activities, and be able to monitor them in real time.

What is internal audit software?

Internal audit software enables organizations to examine the many facets of their internal processes from every angle. Thanks to its evaluation and tracking functions, it simplifies the identification and prioritization of control points and non-conformities, providing an overall view of the audits carried out within the organization.

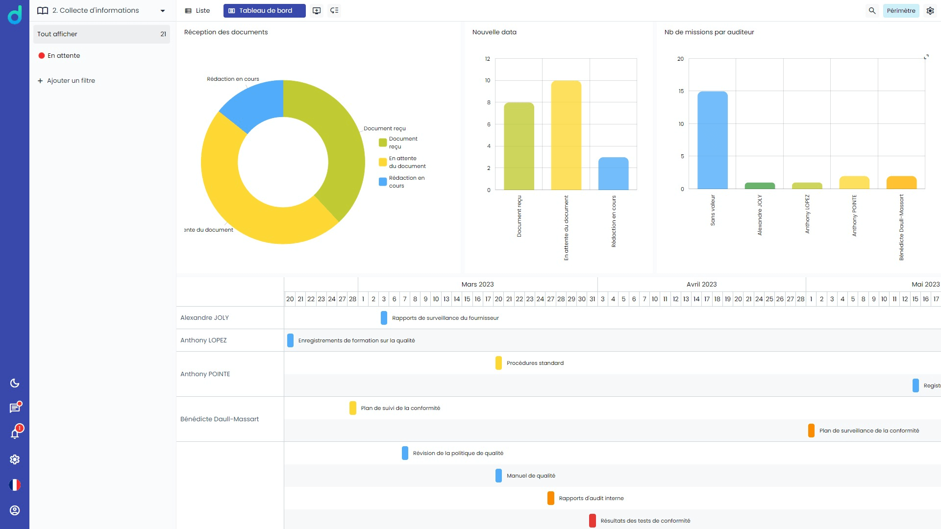
Thanks to reporting and data visualization functions based on datavisualization, both private and public sector players have access to a real-time dashboard enabling them to effectively manage their internal audit activities.

Thanks to reporting and data visualization functions based on datavisualization, both private and public sector players have access to a real-time dashboard enabling them to effectively manage their internal audit activities.

Why choose our internal audit software?

Using our internal audit software, you’ll find an environment that brings together all the fields characterizing your different audit assignments: objectives and scope of the intervention, methodology for conducting the assignment, documents and information to be collected, deliverables, timetable, key milestones, contributors, dates of interviews, tests or controls,….

Depending on the nature of your audit, you can easily update the necessary rules and procedures repositories and associate specific reference documents: assignment order, audit charter, previous audit reports, description of processes to be audited, flow diagrams, risk maps, control activities, organization chart, task description and analysis grid, delegations of authority, repositories, professional standards, contracts, key figures, etc.

You can also insert review, control and validationstages, send out questionnaires, including web questionnaires that will save your contributors logging on to the internal audit software.

100%
simple and intuitive

The user experience above all else:
everything is intuitive, visual, simple and easy to use

100%
secure

No deadlock on security,
durability and compliance with your IT requirements

100%
upgradeable

Applications benefiting from continuous innovation,
thanks to the 15% of our turnover spent on R&D

100%
made in France

Design, development, maintenance
and hosting managed in France

100%
customized

Infinite possibilities for customizing
your application, features and ergonomics

Frequently asked questions internal auditing

Internal auditing is an independent and objective activity that evaluates and improves an organization’s operations.

By providing advice and assurance on risk management, internal control and governance processes, internal audit aims to strengthen the effectiveness of internal processes and add value.

Internal auditing is crucial to managing risk, ensuring regulatory compliance, improving internal controls, preventing fraud and optimizing operations.

By checking that the organization complies with standards, identifying weaknesses and proposing improvements, internal auditing helps to maintain transparency and integrity within the organization.

An effective internal audit program is based on the independence and objectivity of the auditors, their competence and qualifications, a risk assessment to prioritize the areas to be audited, structured planning with clear objectives and defined methods, and the documentation and follow-up of findings and recommendations.

Our internal auditing software is fully configurable and adapts to your organization’s specific needs. It integrates easily with your ERP, CRM and other systems. With customized dashboards and real-time reports, it enables efficient management and transparent communication with all stakeholders. What’s more, our technical support and guidance ensure that you get the most out of your system.

Our internal auditing software is fully configurable and adapts to your organization’s specific needs. It integrates easily with your ERP, CRM and other systems. With customized dashboards and real-time reports, it enables efficient management and transparent communication with all stakeholders. What’s more, our technical support and guidance ensure that you get the most out of your system.

Our software allows for documenting each audit by associating specific risks identified in the corruption risk mapping. It helps demonstrate compliance by providing formal evidence to the French Anti-Corruption Agency (AFA) that risks are effectively managed. Monitoring the implementation of recommendations is simplified, ensuring that corrective actions are executed and their effectiveness evaluated.